空氣能熱泵供暖熱水系統以其高效節能、環保舒適的特點,成為現代家庭和商業場所的理想選擇。然而,正確的安裝是確保系統高效運行的關鍵。本文將為您提供詳細的空氣能熱泵供暖熱水系統安裝教程,涵蓋商用機和家用機的安裝步驟,幫助您輕松完成安裝,享受溫暖舒適的冬日生活。

一、商用機空氣源熱泵熱水機安裝教程
1. 機組定位與基礎制作
-
定位:選擇機組擺放位置,確保樓面承重足夠,并考慮進出風的影響。
-
基礎制作:使用水泥或槽鋼制作基礎,確保基礎位于承重梁上,并在機組與基礎之間加裝減震橡膠墊。
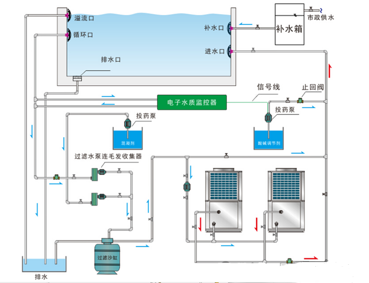
2. 水路系統連接
-
連接主機與水箱之間的水泵、閥類、過濾器等部件,確保管路連接牢固無泄漏。
3. 電氣連接
-
按照接線圖連接主機電源線、水泵、電磁閥、水溫傳感器、壓力開關等電氣設備。
4. 水路試壓與機器試運行
-
水路試壓:檢測管路連接是否漏水。
-
機器試運行:開機前確保機組接地,使用兆歐表檢查絕緣性能,開機后使用萬用表檢查運行電流和電壓。
5. 管道保溫
-
使用橡塑保溫材料包裹管道,外表面用鋁皮或薄鍍鋅鋼板固定,防止熱量散失。
二、家用空氣能熱泵供暖熱水系統安裝教程
(一)主機安裝
-
選址:主機可安裝在外墻、屋頂、陽臺或地面,出風口應避開迎風方向。
-
距離要求:主機與儲水箱距離不超過5米,標準為3米;與墻壁或遮擋物保持一定距離。
-
固定:主機應安裝在堅實基礎上,直立安裝并用螺栓固定。
(二)貯水箱安裝
-
選址:貯水箱可安裝在室外(陽臺、屋頂、地面)或室內,必須坐地式安裝,承重不低于500kg。
-
閥門安裝:在水箱附近及水管接口處安裝閥門,確保安全閥卸壓口接排水軟管。
(三)水路連接
-
出水接口:用PP-R管連接主機與貯水箱,并用生料帶密封。
-
注水檢漏:打開自來水進水閥和熱水管出水龍頭,注滿水后檢查是否漏水。
(四)制熱管連接
-
鉆孔:在主機與水箱之間的墻上鉆Ф70管道孔,稍微向外傾斜。
-
連接銅管:將粗細連接管分別擰到水箱和主機的接頭上,用扳手擰緊,避免銅管彎曲或折裂。
(五)管路排氣
-
抽真空:使用真空泵從注氟口抽真空,時間不少于20分鐘。
-
檢漏:用肥皂水檢查各連接處,確保無泄漏。
(六)電器連接
-
電源插座:確保插座可靠接地,功率符合主機要求。
-
水溫傳感器:將探頭裝入水箱中部的探頭管并固定。
三、安裝注意事項
-
避免頻繁開關:頻繁啟停會影響系統壽命和能耗。
-
合理設置溫度:供水溫度建議設置在45℃以下,以提高能效。
-
定期維護:清理主機周圍雜物,保持通風,定期檢查管路和電氣連接。
四、海悟空氣能熱泵:專業安裝,品質保障
-
高效穩定:海悟空氣能熱泵采用先進技術,確保高效運行。
-
專業服務:從設計、安裝到售后,海悟提供一站式服務,確保用戶無憂使用。
-
智能控制:配備智能控制系統,操作簡單便捷。
輕松安裝,溫暖過冬
通過以上詳細的安裝教程,您可以輕松完成空氣能熱泵供暖熱水系統的安裝。無論是家庭還是商用場所,海悟空氣能熱泵都能為您提供穩定、可靠的供暖解決方案。選擇海悟,讓您的冬天更溫暖、更舒適!




